Monitoring and Logging
In Agnost, monitoring and logging are essential aspects of maintaining the health and performance of your backend services and applications. Whether you want to inspect endpoints, message queues, or tasks, Agnost provides you with robust tools for effective monitoring and troubleshooting.
Inspect Endpoints
Agnost offers a comprehensive solution for inspecting and monitoring endpoints, allowing you to gain insights into how users interact with your applications:
To inspect endpoints, navigate to the Endpoints section and select the
View Logs button.
- Reminder: In order to inspect endpoints, you must first enable the
Log Executionssetting for your desired endpoints.

- View Request and Response Pair: For each endpoint, you can access detailed information, including the HTTP method, status, and response time. This data enables you to identify suspicious activity, troubleshoot issues, and understand user interactions.

Request/Response Logs
Agnost's logging capabilities make it easy to filter and inspect requests:
Filter Endpoint Logs: Effortlessly filter endpoint logs by various criteria, such as endpoint name, HTTP method, status, response time, and client. You can also use timestamp filters and create custom filters to quickly locate specific requests and investigate them in detail. Combine multiple filters to create a custom view tailored to your needs.
Drill Down into Data: Dive deeper into the data to investigate your application's performance thoroughly. The logs provide valuable insights that help you pinpoint issues and optimize your application.

Monitor Database
Agnost offers database monitoring capabilities, allowing you to monitor your database usage and allocation:
To monitor your database, navigate to the Database and select the
View Data button.

View Database Usage: Monitor your database usage in real-time. Agnost allows you to analyze database performance, usage, and capacity consumption. Easily view database usage for your models and take actions to optimize efficiency.
Inspect Database Tables: Inspect your database tables and view detailed information about each table, including the number of rows, size, and allocation. This data helps you identify trends and patterns impacting performance.

Storage
Agnost enables you to monitor your storage usage:
- Monitor Storage Usage: Quickly assess the capacity consumption of your cloud storage. Obtain insights into the total size, buckets, objects, and object size metrics (min/max/avg). This information helps you manage your storage resources effectively.

Inspect and Monitor Message Queues
Agnost offers advanced capabilities for inspecting and monitoring message queues:

Real-time Monitoring: Monitor and analyze all of your messaging queues in real-time. Agnost's intuitive interface simplifies navigation through queues, allowing you to quickly identify bottlenecks or issues affecting your messaging infrastructure.
Powerful Filtering: Utilize powerful filtering capabilities to drill down and locate specific message queues. Filter by various criteria, making it easy to troubleshoot and resolve problems efficiently.
Performance Charts and Logs: Access performance charts over time and detailed logs for each message queue. This comprehensive understanding of message queue health helps you identify trends and patterns impacting performance.
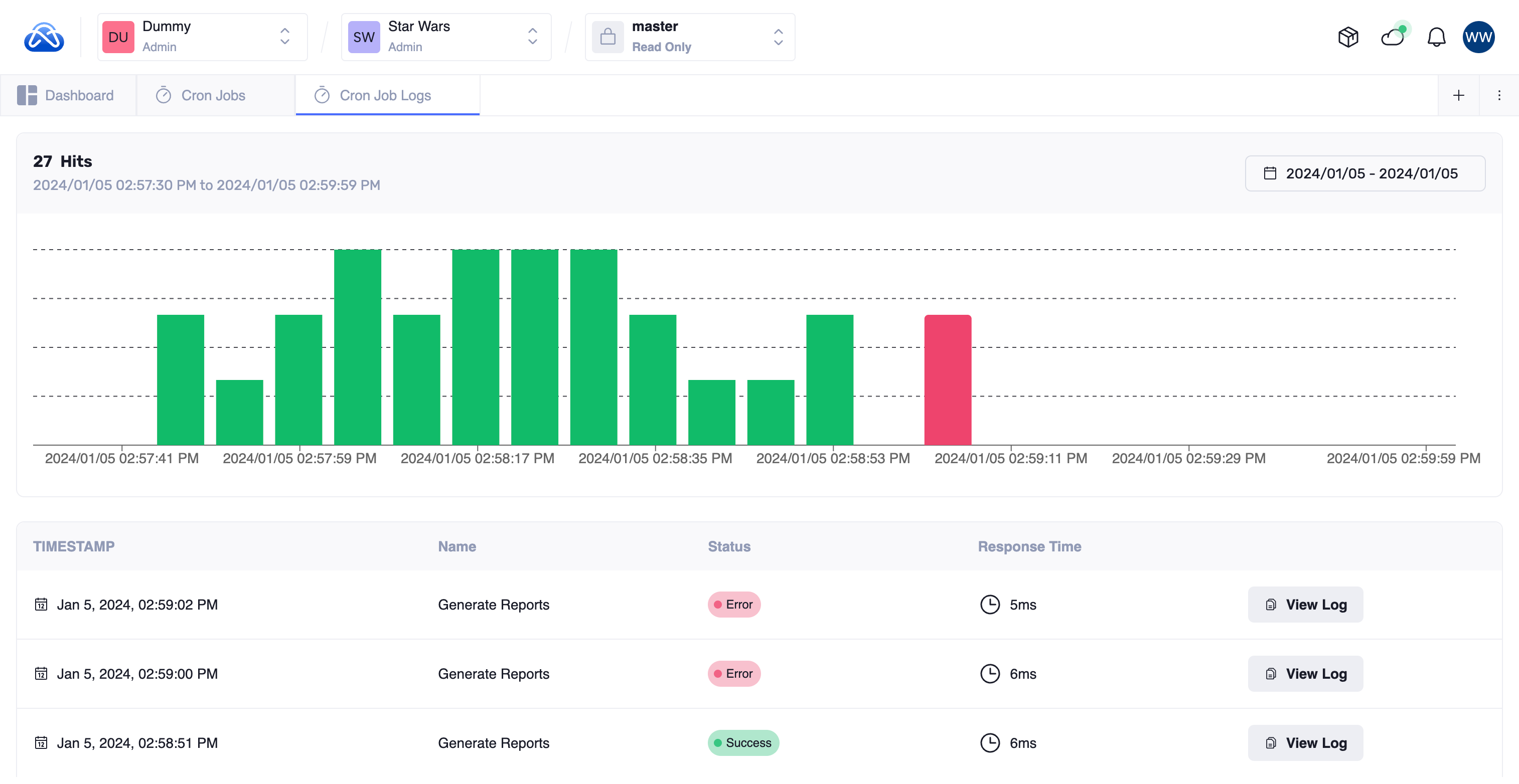
Inspect and Monitor Scheduled Tasks
Agnost provides robust tools for inspecting and monitoring scheduled tasks:

Scheduled Task Insights: Easily monitor and inspect your application's scheduled tasks. Agnost's Watcher feature offers detailed information about task status and performance.
Performance Tracking: View performance charts over time and access detailed logs for each scheduled task. This comprehensive view ensures you have complete visibility into task health and performance.
Agnost Watcher is the ideal solution for organizations relying on scheduled tasks for critical business operations, providing the visibility and control needed to optimize applications and ensure business continuity.
With Agnost's monitoring and logging capabilities, you can proactively manage your backend services and applications, identify and resolve issues promptly, and maintain optimal performance and efficiency.